Мониторинг метрик Redis с помощью ClickStack
Отслеживайте метрики производительности Redis в ClickStack с помощью приёмника Redis в OTel. Включает демо-набор данных и готовую панель мониторинга.
Интеграция с существующим Redis
В этом разделе описывается, как настроить вашу существующую установку Redis для отправки метрик в ClickStack путём настройки ClickStack OTel collector с приёмником Redis.
Если вы хотите протестировать интеграцию метрик Redis, прежде чем настраивать собственную инфраструктуру, вы можете использовать наш предварительно настроенный демонстрационный набор данных в следующем разделе.
Предварительные требования
- Запущенный экземпляр ClickStack
- Установка Redis версии 3.0 или новее
- Сетевой доступ от ClickStack к Redis (порт по умолчанию 6379)
- Пароль Redis, если включена аутентификация
Проверка подключения к Redis
Сначала убедитесь, что вы можете подключиться к Redis и что команда INFO работает:
Если Redis требует аутентификацию:
Общие конечные точки Redis:
- Локальный экземпляр:
localhost:6379 - Docker: Используйте имя контейнера или имя сервиса (например,
redis:6379) - Удалённый хост:
<redis-host>:6379
Создайте пользовательскую конфигурацию OTel collector
ClickStack позволяет расширить базовую конфигурацию коллектора OpenTelemetry путём монтирования пользовательского конфигурационного файла и установки переменной окружения. Пользовательская конфигурация объединяется с базовой конфигурацией, управляемой HyperDX через OpAMP.
Создайте файл redis-metrics.yaml со следующей конфигурацией:
Данная конфигурация:
- Подключается к Redis на
localhost:6379(при необходимости измените endpoint в соответствии с вашей конфигурацией) - Собирает метрики каждые 10 секунд
- Собирает ключевые метрики производительности (команды, клиенты, память, статистика по пространству ключей)
- Устанавливает обязательный атрибут ресурса
service.nameв соответствии с семантическими соглашениями OpenTelemetry - Направляет метрики к экспортёру ClickHouse через отдельный конвейер обработки
Собираемые ключевые метрики:
redis.commands.processed- Число обработанных команд в секундуredis.clients.connected- Количество подключенных клиентовredis.clients.blocked- Клиенты, заблокированные из-за блокирующих вызововredis.memory.used- Объём используемой Redis памяти (в байтах)redis.memory.peak- Пиковое потребление памятиredis.keyspace.hits- Успешные обращения к ключамredis.keyspace.misses- Промахи при обращении к ключам (для расчета коэффициента попаданий в кэш)redis.keys.expired- Истекшие ключиredis.keys.evicted- Ключи, удалённые из-за ограничений по памятиredis.connections.received- Общее количество полученных подключенийredis.connections.rejected- Отклонённые подключения
- В пользовательском конфигурационном файле вы указываете только новые receivers, processors и pipelines
- Процессоры
memory_limiterиbatch, а также экспортёрclickhouseуже определены в базовой конфигурации ClickStack — достаточно просто сослаться на них по имени - Процессор
resourceзадаёт требуемый атрибутservice.nameв соответствии с семантическими соглашениями OpenTelemetry. - Для продакшн-среды с аутентификацией сохраните пароль в переменной окружения
${env:REDIS_PASSWORD}. - Настройте
collection_intervalпод ваши нужды (по умолчанию — 10s; уменьшение значения увеличивает объём данных) - Для нескольких экземпляров Redis настройте параметр
service.name, чтобы различать их между собой (например,"redis-cache","redis-sessions")
Настройте ClickStack для загрузки пользовательской конфигурации
Чтобы включить пользовательскую конфигурацию коллектора в существующем развертывании ClickStack, необходимо:
- Смонтируйте пользовательский файл конфигурации по пути
/etc/otelcol-contrib/custom.config.yaml - Установите переменную окружения
CUSTOM_OTELCOL_CONFIG_FILE=/etc/otelcol-contrib/custom.config.yaml - Обеспечьте сетевую связность между ClickStack и Redis
Вариант 1: Docker Compose
Обновите конфигурацию развертывания ClickStack:
Вариант 2: Запуск через Docker (универсальный образ)
При использовании универсального образа с docker run:
Важно: Если Redis запущен в другом контейнере, используйте сеть Docker:
Проверка метрик в HyperDX
После настройки войдите в HyperDX и проверьте поступление метрик:
- Перейдите в обозреватель метрик
- Найдите метрики, начинающиеся с
redis.(например,redis.commands.processed,redis.memory.used) - Вы должны увидеть точки данных метрик, которые появляются с заданным интервалом сбора
Демо‑датасет
Для пользователей, которые хотят протестировать интеграцию Redis Metrics перед настройкой продуктивных систем, мы предоставляем заранее сгенерированный датасет с реалистичными профилями метрик Redis.
Загрузите пример датасета метрик
Скачайте заранее сгенерированные файлы метрик (24 часа Redis Metrics с реалистичными профилями):
Датасет включает реалистичные профили:
- Событие прогрева кэша (06:00) — показатель hit rate растёт с 30% до 80%
- Сплеск трафика (14:30–14:45) — пятикратный рост трафика с повышенной нагрузкой на подключения
- Дефицит памяти (20:00) — вытеснение ключей и деградация производительности кэша
- Ежедневные профили трафика — пики в рабочие часы, падения вечером, случайные короткие всплески
Запустите ClickStack
Запустите экземпляр ClickStack:
Подождите примерно 30 секунд, чтобы ClickStack полностью запустился.
Проверьте метрики в HyperDX
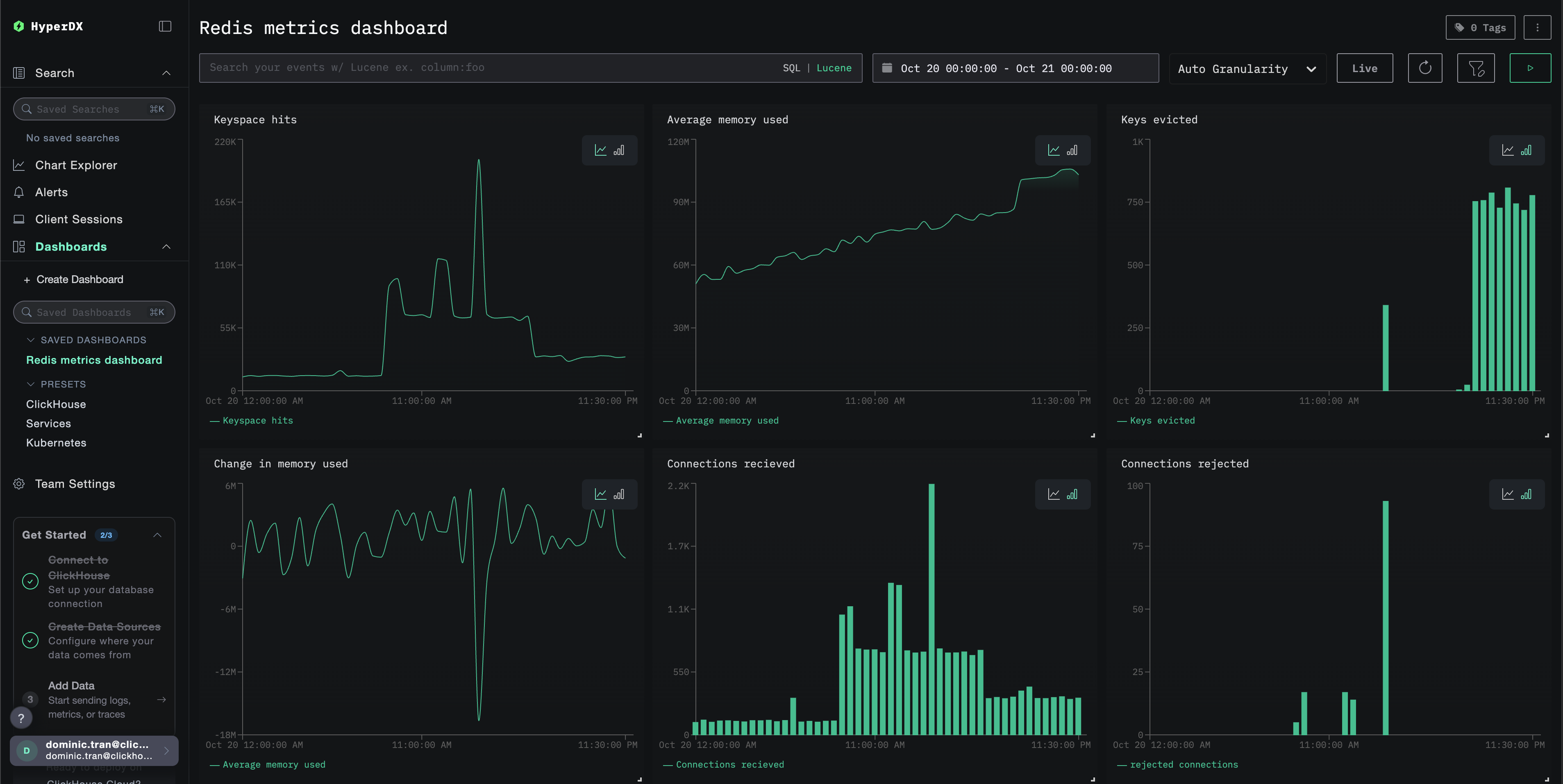
После загрузки самый быстрый способ просмотреть метрики — воспользоваться преднастроенной панелью.
Перейдите к разделу Dashboards and visualization, чтобы импортировать дашборд и просмотреть все Redis Metrics одновременно.
Диапазон времени демо‑датасета — с 2025-10-20 00:00:00 по 2025-10-21 05:00:00. Убедитесь, что диапазон времени в HyperDX попадает в этот интервал.
Обратите внимание на следующие характерные профили:
- 06:00 — прогрев кэша (hit rate растёт с низких значений)
- 14:30–14:45 — сплеск трафика (большое число клиентских подключений, есть отказы)
- 20:00 — дефицит памяти (начинается вытеснение ключей)
Дашборды и визуализация
Чтобы помочь вам начать мониторинг Redis с помощью ClickStack, мы предоставляем основные визуализации для метрик Redis.
Импорт готового дашборда
- Откройте HyperDX и перейдите в раздел Dashboards
- Нажмите Import Dashboard в правом верхнем углу под значком с многоточием

- Загрузите файл
redis-metrics-dashboard.jsonи нажмите Finish Import

Просмотр дашборда
Дашборд будет создан со всеми преднастроенными визуализациями:

Для демонстрационного набора данных установите диапазон времени 2025-10-20 05:00:00 - 2025-10-21 05:00:00 (UTC) (при необходимости скорректируйте под ваш часовой пояс). По умолчанию у импортированного дашборда не будет задан диапазон времени.
Устранение неполадок
Пользовательская конфигурация не загружается
Убедитесь, что переменная окружения CUSTOM_OTELCOL_CONFIG_FILE установлена корректно:
Убедитесь, что пользовательский файл конфигурации смонтирован в /etc/otelcol-contrib/custom.config.yaml:
Просмотрите содержимое пользовательской конфигурации и убедитесь, что его можно прочитать:
Метрики не отображаются в HyperDX
Убедитесь, что Redis доступен из коллектора:
Проверьте, работает ли команда INFO в Redis:
Убедитесь, что эффективная конфигурация включает ваш ресивер Redis:
Проверьте журналы коллектора на наличие ошибок:
Ошибки аутентификации
Если вы видите ошибки аутентификации в журналах:
Обновите конфигурацию, чтобы использовать пароль:
Проблемы с сетевой связью
Если ClickStack не может подключиться к Redis:
Убедитесь, что в вашем файле Docker Compose или командах docker run оба контейнера подключены к одной сети.
Следующие шаги
- Настройте оповещения для критически важных метрик (пороги использования памяти, лимиты подключений, падение коэффициента попаданий в кэш)
- Создайте дополнительные панели мониторинга для конкретных сценариев использования (лаг репликации, производительность персистентности)
- Мониторьте несколько экземпляров Redis, дублируя конфигурацию приёмника с разными endpoint и именами сервисов
Переход к промышленной эксплуатации
В этом руководстве для быстрой настройки используется встроенный в ClickStack OpenTelemetry Collector. Для промышленной эксплуатации мы рекомендуем запускать собственный OTel Collector и отправлять данные в OTLP-эндпоинт ClickStack. Сведения о конфигурации для промышленной эксплуатации см. в разделе Отправка данных OpenTelemetry.